前面的文档中,我们利用 Kubernetes 提供的弹性,在 Kubernetes 上动态创建 Jenkins Slave 。本篇文档主要是对 Jenkins 进行大规模构建的压力测试。
1. 集群配置
1.1 Kubernetes 版本
这里使用的是 v1.16.7
1
2
3
4
| kubectl version
Client Version: version.Info{Major:"1", Minor:"16", GitVersion:"v1.16.7", GitCommit:"be3d344ed06bff7a4fc60656200a93c74f31f9a4", GitTreeState:"clean", BuildDate:"2020-02-11T19:34:02Z", GoVersion:"go1.13.6", Compiler:"gc", Platform:"linux/amd64"}
Server Version: version.Info{Major:"1", Minor:"16", GitVersion:"v1.16.7", GitCommit:"be3d344ed06bff7a4fc60656200a93c74f31f9a4", GitTreeState:"clean", BuildDate:"2020-02-11T19:24:46Z", GoVersion:"go1.13.6", Compiler:"gc", Platform:"linux/amd64"}
|
1.2 节点数量
集群节点总数, 16 个
1
2
3
| kubectl get node |grep "Ready" | wc -l
16
|
其中 master 节点 3 个,worker 节点 13 个。
1
2
3
| kubectl get node |grep "master" | wc -l
3
|
1
2
3
| kubectl get node |grep "worker" | wc -l
13
|
1.3 CI 节点
选取其中的 10 个节点用于 CI 构建,5 个 8 核 32 G ,5 个 16 核 32 G 。给这些节点打上 Label node-role.kubernetes.io/worker=ci ,用于构建 Pod 选取 Node 使用,避免影响集群上的其他负载。
1
2
3
4
5
6
7
8
9
10
11
12
13
| kubectl top node -l node-role.kubernetes.io/worker=ci
NAME CPU(cores) CPU% MEMORY(bytes) MEMORY%
ci1 67m 0% 1268Mi 8%
ci10 100m 1% 1273Mi 4%
ci2 80m 1% 1258Mi 8%
ci3 90m 1% 1274Mi 8%
ci4 72m 0% 1286Mi 8%
ci5 80m 1% 1276Mi 8%
ci6 80m 1% 1268Mi 4%
ci7 89m 1% 1293Mi 4%
ci8 118m 1% 1285Mi 4%
ci9 81m 1% 1268Mi 4%
|
1.4 CI 资源配置
按照官网文档描述,Kubernetes 最大支持 5000 个节点,15 W 个 Pod。
1
2
3
4
5
6
| At v1.18, Kubernetes supports clusters with up to 5000 nodes. More specifically, we support configurations that meet all of the following criteria:
No more than 5000 nodes
No more than 150000 total pods
No more than 300000 total containers
No more than 100 pods per node
|
除了集群 Pod 总数有上限,这里有意义的是 kubelet 对 pod 最大数量的限制。
1
2
3
4
| cat /var/lib/kubelet/config.yaml|grep max
maxOpenFiles: 1000000
maxPods: 110
|
10 个 CI 节点,总共能提供 1100 个 Pod,除去一些系统组件占用,已经足够。
- Memory 和 CPU,足够支持 400 条流水线并发
每个 Pod 大约占用 500 MB Memory,CPU 是构建时瞬时值会比较高,但是维持时间较短,这里不用太多考虑。5 个 8 核 32 G ,5 个 16 核 32 G,总共有 120 核 320 G 内存,足够支撑 400 ( > 320 * 0.8 / 0.5 = 512) 条流水线同时构建。另外,由于 Jenkins Agent Pod 配置的是软亲和,当 CI 节点资源不足时,也可以调度到其他节点。
2. Jenkins 配置
2.1 Jenkins
即使流水线是在 Agent 上执行,但是大量的流水线同时运行,也会对 Jenkins 产生压力,这里给 Jenkins 的 limit 为 8 核 16 GB ,也就是最大允许消耗的资源量。
Jenkins 采用 Helm 部署,运行在 Kubernetes 上。下面是截取的部分 Deployment 信息:
1
2
3
4
5
6
7
8
9
10
11
12
13
14
15
16
17
18
19
20
21
22
23
24
25
26
27
28
29
30
31
32
33
34
35
36
37
38
39
40
41
42
43
44
| kind: Deployment
apiVersion: apps/v1
metadata:
name: ks-jenkins
namespace: ks-jenkins
labels:
app.kubernetes.io/managed-by: Helm
chart: jenkins-0.19.0
spec:
replicas: 1
template:
metadata:
labels:
chart: jenkins-0.19.0
spec:
containers:
- name: ks-jenkins
image: 'jenkins/jenkins:2.176.2'
env:
- name: JAVA_TOOL_OPTIONS
value: >-
-Xms3g -Xmx6g -XX:MaxRAM=16g
-Dhudson.slaves.NodeProvisioner.initialDelay=20
-Dhudson.slaves.NodeProvisioner.MARGIN=50
-Dhudson.slaves.NodeProvisioner.MARGIN0=0.85
-Dhudson.model.LoadStatistics.clock=5000
-Dhudson.model.LoadStatistics.decay=0.2
-Dhudson.slaves.NodeProvisioner.recurrencePeriod=5000
-Dio.jenkins.plugins.casc.ConfigurationAsCode.initialDelay=10000
-verbose:gc -Xloggc:/var/jenkins_home/gc-%t.log
-XX:NumberOfGCLogFiles=2 -XX:+UseGCLogFileRotation
-XX:GCLogFileSize=100m -XX:+PrintGC -XX:+PrintGCDateStamps
-XX:+PrintGCDetails -XX:+PrintHeapAtGC -XX:+PrintGCCause
-XX:+PrintTenuringDistribution -XX:+PrintReferenceGC
-XX:+PrintAdaptiveSizePolicy -XX:+UseG1GC
-XX:+UseStringDeduplication -XX:+ParallelRefProcEnabled
-XX:+DisableExplicitGC -XX:+UnlockDiagnosticVMOptions
-XX:+UnlockExperimentalVMOptions
- name: kubernetes.connection.timeout
value: '60000'
- name: kubernetes.request.timeout
value: '60000'
schedulerName: default-scheduler
...
|
2.2 Jenkins Agent
使用 Kubernetes 提供的动态 Pod 作为 Jenkins Agent 用于构建流水线,具体配置可以参考顶部的文档链接。
Pod 中的 Maven 容器镜像 Dockerfile 主要内容如下:
Dockerfile
1
2
3
4
5
6
| centos:7
# java
RUN yum install -y java-1.8.0-openjdk \
java-1.8.0-openjdk-devel \
java-1.8.0-openjdk-devel.i686
...
|
为了减少对其他节点的影响,在 Jenkins 中配置了软亲和,将创建的动态 Pod 尽量调度到指定的 CI 节点。
1
2
3
4
5
6
7
8
9
10
11
| spec:
affinity:
nodeAffinity:
preferredDuringSchedulingIgnoredDuringExecution:
- weight: 1
preference:
matchExpressions:
- key: node-role.kubernetes.io/worker
operator: In
values:
- ci
|
2.4 Jenkins 中 Kubernetes 插件配置

将容器数量和等待时间设置为一个较大值。
2.5 测试用的 Pipeline Demo
Demo 采用的是一个 Java 项目,克隆代码、执行单元测试、镜像构建。由于镜像内容都一样,这里就没有推送镜像,同时也减少了外部依赖。gitee.com 对拉取频率也有限制,建议使用自己搭建的代码仓库。
1
2
3
4
5
6
7
8
9
10
11
12
13
14
15
16
17
18
19
20
21
22
23
24
25
26
27
28
29
30
31
32
33
34
35
36
37
38
39
40
41
42
43
44
| pipeline {
agent {
node {
label 'maven'
}
}
environment {
REGISTRY = 'docker.io'
DOCKERHUB_NAMESPACE = 'shaowenchen'
APP_NAME = 'devops-java-sample'
TAG_NAME = "SNAPSHOT-$BRANCH_NAME-$BUILD_NUMBER"
}
stages {
stage('checkout') {
steps {
container('maven') {
git branch: 'master', url: 'https://gitee.com/shaowenchen/devops-java-sample.git'
}
}
}
stage('unit test') {
steps {
container('maven') {
sh 'mvn clean -o -gs `pwd`/configuration/settings.xml test'
}
}
}
stage('build') {
steps {
container('maven') {
sh 'mvn -o -Dmaven.test.skip=true -gs `pwd`/configuration/settings.xml clean package'
sh 'docker build -f Dockerfile-online -t $REGISTRY/$DOCKERHUB_NAMESPACE/$APP_NAME:SNAPSHOT-$BRANCH_NAME-$BUILD_NUMBER .'
}
}
}
stage('sleep 0.5h') {
steps {
sh 'sleep 1800'
}
}
}
}
|
2.6 远程触发流水线脚本
1
2
3
4
5
6
7
8
9
10
11
12
13
14
15
16
17
18
19
20
21
22
23
24
25
26
27
28
29
30
31
32
33
34
35
36
37
38
39
40
41
42
43
44
45
46
47
48
49
50
51
52
53
54
55
56
57
58
59
60
61
62
63
| # -*- coding: utf-8 -*-
# import time
import requests
jenkins_job_name = "new"
Jenkins_url = "http://jenkins.chenshaowen.com:8080"
jenkins_user = "admin"
jenkins_pwd = "password"
# buildWithParameters = True # if there are parameters
buildWithParameters = False
jenkins_params = {'token': 'mytoken',
'param1': 'valu1'}
def trigger():
try:
auth = (jenkins_user, jenkins_pwd)
crumb_data = requests.get(
"{0}/crumbIssuer/api/json".format(Jenkins_url),
auth=auth,
headers={
'content-type': 'application/json'})
if str(crumb_data.status_code) == "200":
if buildWithParameters:
data = requests.get(
"{0}/job/{1}/buildWithParameters".format(
Jenkins_url,
jenkins_job_name),
auth=auth,
params=jenkins_params,
headers={
'content-type': 'application/json',
'Jenkins-Crumb': crumb_data.json()['crumb']})
else:
data = requests.get(
"{0}/job/{1}/build".format(
Jenkins_url,
jenkins_job_name),
auth=auth,
params=jenkins_params,
headers={
'content-type': 'application/json',
'Jenkins-Crumb': crumb_data.json()['crumb']})
print(data.status_code)
if str(data.status_code) == "201":
print("Jenkins job is triggered")
else:
print("Failed to trigger the Jenkins job")
else:
print("Couldn't fetch Jenkins-Crumb")
raise
except Exception as e:
print("Failed triggering the Jenkins job")
print("Error: " + str(e))
if __name__ == "__main__":
for i in range(400):
# time.sleep(1)
print("Trigger-" + str(i))
trigger()
|
3. 测试策略
为了更好的测试 Jenkins 在 Kubernetes 上执行流水线的性能,在上面的配置中,我提供了足够 400 条流水线并发执行的资源。
由于首次运行流水线时,需要拉取镜像、对依赖包进行缓存。在执行测试之前,执行 20 次流水线对节点进行预热。
主要进行五组测试,分别为 50、100、200、400、800 条流水线并发。
观察的指标
- 触发流水线成功率
- Jenkins UI 能否正常打开
- Jenkins 创建 Pod 的速度
- 流水线执行成功率
- 失败的原因
4. 测试结果
| 流水线并发数量 | 触发成功率 | UI 能否正常打开 | 全部 Pod 创建成功耗时 | 流水线执行成功率 | 失败的原因 |
|---|
| 50 | 50/50 | 可以 | 12分钟 | 50/50 | - |
| 100 | 100/100 | 可以 | 7分钟 | 100/100 | - |
| 200 | 200/200 | 4 秒加载 | 7分钟 | 178/200 | Gitee 限制了拉取频率 |
| 400 | 400/400 | 11 秒加载 | 21分钟 | 348/400 | Gitee 限制了拉取频率 |
| 800 | 778/800 | 17 秒加载 | 18分钟 | 446/800 | 触发失败、流水线堆积无法调度 |
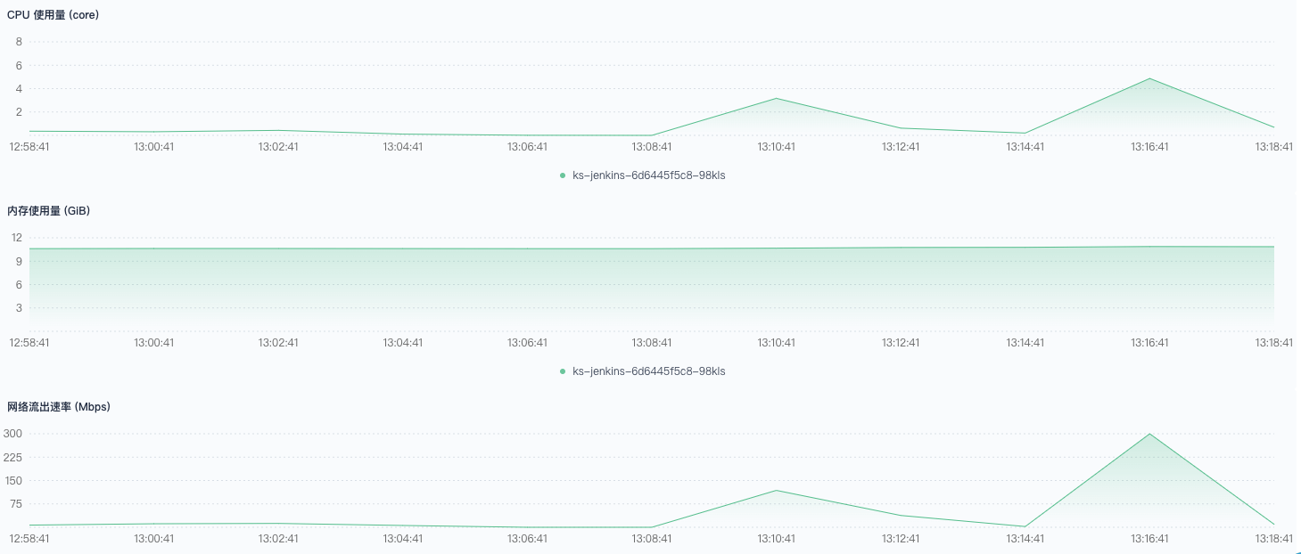
下面是具体的监控数据和分析
正常执行,应该是预热不够充分,后半段速度变慢,创建时间较长。




正常执行,创建 Pod 速度很快,3~4 秒一个



触发正常,执行时部分流水线报错。这里的错误,主要是拉取 git 服务器代码受到了限制。错误提示如下:





有极少量调度到非 CI 节点,同样有大量拉取 git 服务器代码提示错误。






460、461、551、552、759-776 触发失败。有少量调度到非 CI 节点,大量流水线堆积在 Build Queue ,这些流水线长时间不被调度,尝试重启 Jenkins 依然无法执行。







800 条流水线并发,超过了集群的负载极限。Jenkins 使用的内存达到了极限,能连接管理的 jnlp 数量也达到了极限。下面是相关的提示报错:
1
2
3
4
5
6
7
| INFO: Server reports protocol JNLP-connect not supported, skipping
Aug 02, 2020 7:20:33 AM hudson.remoting.jnlp.Main$CuiListener error
SEVERE: The server rejected the connection: None of the protocols were accepted
java.lang.Exception: The server rejected the connection: None of the protocols were accepted
at hudson.remoting.Engine.onConnectionRejected(Engine.java:675)
at hudson.remoting.Engine.innerRun(Engine.java:639)
at hudson.remoting.Engine.run(Engine.java:474)
|
-XX:MaxRAM=16g 的配置在 400 并发时,明显吃力,到了 800 并发时,已经不够。之后,我又将最大内存使用设置为 32 g 进行测试,触发成功率有所改善,依然达不到 100% ; Pod 创建速度变快,集群资源充足的情况下,依然有部分堵在 Build Queue 中无法调度。
后来,我找了一个 202 个节点的集群进行测试,Jenkins 内存限制设置很大。通过接口不停地发送触发请求,Pod 数量最高峰在 517(=520-3),Pod 中的 jnlp 与 Jenkins 连接出现问题。同时,也伴随着大量触发和构建错误。下图是,关于 Pod 数量监控:

5. 测试总结和建议
从原理上讲 Jenkins 的 Kubernetes 插件实现的功能是调用 Kubernetes 的接口,创建 Pod 用于构建。创建的 Pod 中包含 jnlp 和真正构建环境的容器。
在高并发、高负载的场景下,瓶颈会出现在如下方面:
- Jenkins 提供的 API
- Jenkins 的调度算法
- Jenkins 调用的 Kubernetes API
- Kubernetes 调度创建 Pod 的速度
- Pod 运行时的资源消耗,CPU、Mem、IO 等
- Jenkins 的 Mem 和 CPU 限制
这次测试不算特别完善,有如下问题:
- 预热不够充分。测试 50 并发的数据有明显问题,创建速度比 100 并发还慢,说明有些节点没有相关的镜像或缓存。
- Jenkins 内存不够充足。在 400 并发时,Jenkins 的内存使用已经接近 limit 限制,页面打开缓慢。
配置建议:
- 限制 Jenkins 同时连接 Pod 的数量,配置足够的情况下,200 并发是没有问题的,400 并发是可以争取的。Jenkins 需要与每一个 Pod 中的 jnlp 通信,控制并发数量能有效减轻 Jenkins 的负担,避免触发失败的发生。
- 使用专用的 CI 节点。让流水线的 Pod 在节点之间随意漂移,充分享受 Kubernetes 提供的弹性固然很好,但是大量并发的流水线会挤走节点上的负载,导致其他应用不稳定。
- 构建的 Pod 需要设置合适的 request 。与创建应用负载类似,过小的 request 会导致调度成功,但是 Pod 起不来的问题。大量流水线并发时,过小的 request 可能会直接压垮节点。
- 充足的 Jenkins 内存,16 G 基本能保证系统稳定,CPU 4C 及以上即可。Java 应用占用内存比较多。分配充足的内存给 Jenkins,可以提高触发成功率,提高 Pod 的创建效率,同时 Jenkins 也更稳定,不容易出现 Jenkins 页面打不开的情况。
- 绑定一个专门的节点用来运行 Jenkins。当给 Jenkins 设置了较大的内存限制时,随着并发数量上升,内存使用逐渐增加,虽然 limit 很大,但是节点内存可能不够,这样可能会导致 Jenkins 被调度到其他节点。
- 使用单实例 Jenkins 。Jenkins 使用磁盘文件存储数据,多实例会让 Jenkins 紊乱。提示错误如下:
1
2
3
4
5
| Error
Jenkins detected that you appear to be running more than one instance of Jenkins that share the same home directory '/var/jenkins_home'. This greatly confuses Jenkins and you will likely experience strange behaviors, so please correct the situation.
This Jenkins: 449134911 contextPath="" at 6@ks-jenkins-68b8949bb-mgmjc
Other Jenkins: 1869668338 contextPath="" at 6@ks-jenkins-68b8949bb-kg49k
|
6. 参考